先日、HA9アクティのサブバッテリーをLiFePO4大容量バッテリー 280Ahx4 へリプレース(関連記事1)したことに伴い、取り外したLiFePO4バッテリー 100Ah×4x2並列 を24V構成 100Ah×8 に戻して、24Vシステム既存バッテリーへの並列接続により増設しました。
⇒前回記事:「車庫屋根ソーラー発電システム52(もう1つの12Vシステム)」
⇒関連記事1:「車載電源システム20(LiFePO4バッテリー大容量化)」
⇒関連記事2:「車庫屋根ソーラー発電システム23(次期蓄電池移行)」
【SmartBMSの設定】
SmartBMSの設定を行います。SmartBMSと併せて買っていた専用のUSB~シリアル変換ケーブル(写真右の黒い箱)でノートパソコンと接続します。

ドライバは汎用的なFDTI USBシリアルドライバです。


このタブは確認するだけ。Calibration は特にしません。デフォルトです。

このタブも確認するだけ。

SmartBMSからの連続読み出しテスト。

専用のUSB~シリアル変換ケーブルを取り外してBluetoothモジュールを取り付けて設定完了です。
【24Vシステムへのバッテリー増設】
上から2段目右に設置。既存バッテリーに並列接続。上から1段目中央の24V用1500Wインバータはメンテナンス冬季休止中です。

変更前構成。
変更後構成。

24Vシステムの負荷構成は変更なし。

12Vシステムの構成も変更なし。

【計測システムの設定変更】
計測システムには、増設したバッテリーのSmartBMSから取得されるパラメータ値のモニターを追加設定します。(grafanaのラベルでは「BMS2」を命名)
RaspberryPI 3 には、このSmartBMSにBluetooth接続するBms-shed2 Exporter プロセスを追加設定します。このプロセスを構成するshスクリプトやpyスクリプトの全内容は過去の記事を参照ください。
変更前構成。

変更後構成。

プロセスに関する設定変更の流れ
・RaspberryPI 3 でbluetoothctl コマンド起動しscanしてSmartBMSにconnectする
・bms-shed2_dbg.pyをbms-shed1_dbg.pyからコピーして、start_http_server(ポート番号)のポート番号を使用していない値に変更
・bms-shed2.shをbms-shed1.shからコピーして、shに記載のbms-shed2_dbg.py引数をSmartBMSのBluetoothアドレスに変更
・RaspberryPI 4 で、prometheus のコンフィグ(prometheus.yml)に、job_nameとしてbms2を追加し、先のポート番号を設定
ーーprometheus.ymlーー
・・・
・・・
ここまで設定して、プロセスが起動したら、設定したポートにhttp接続して動作確認します。このSmartBMSの留意点としては、構築直後Bluetoothモジュールを接続してから一度充電動作をしないと、うまくデータが取得できないようです。
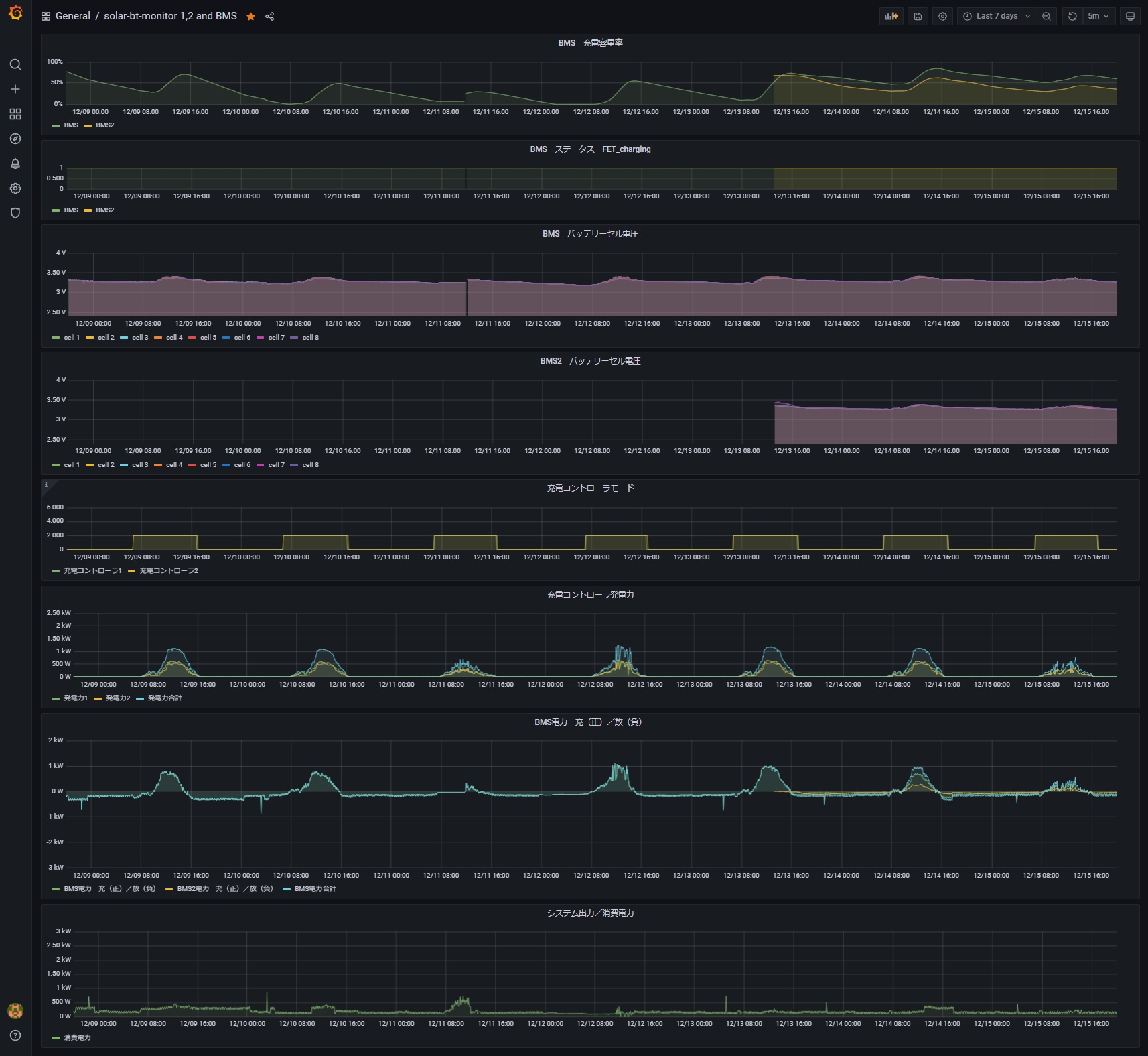
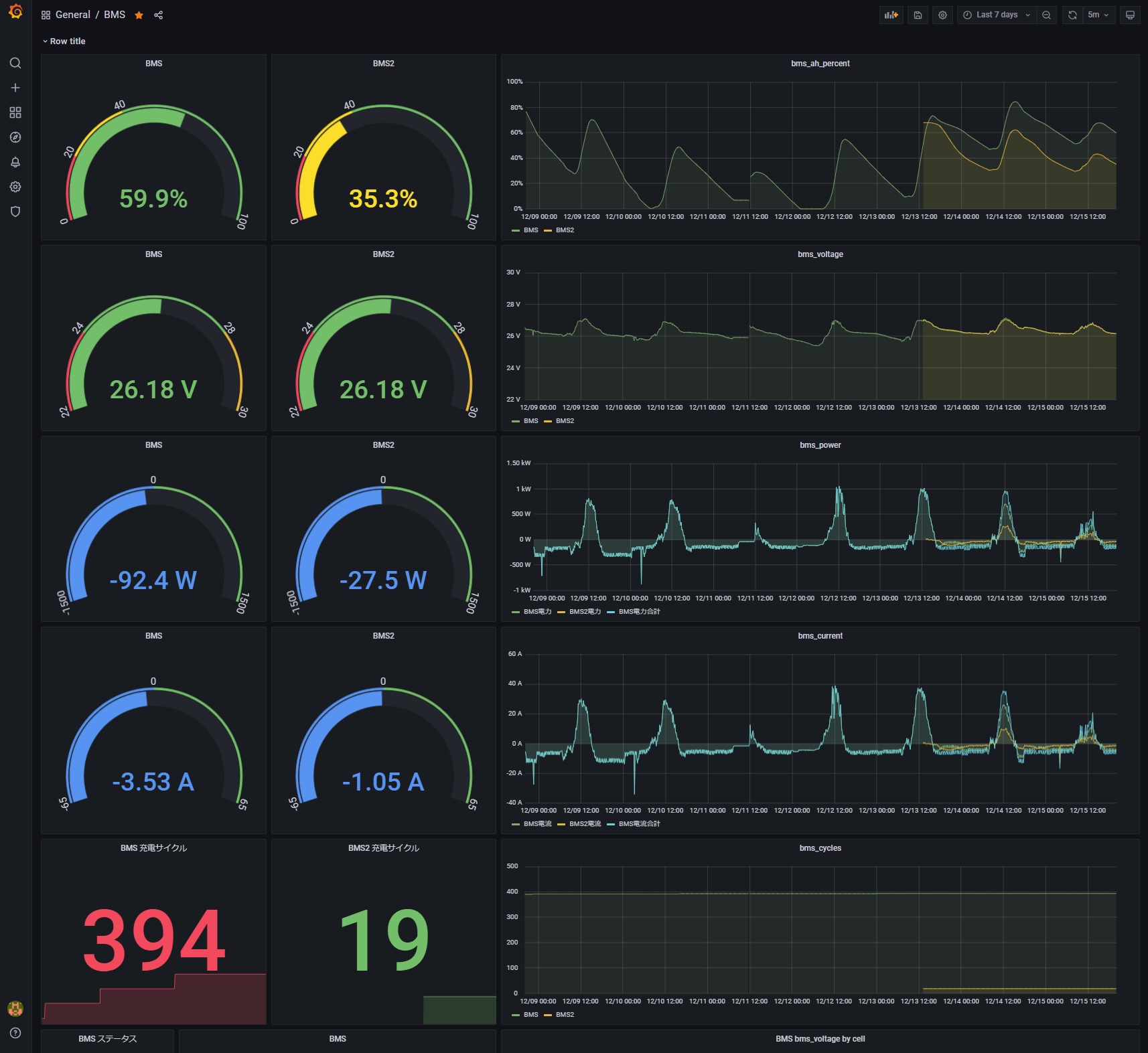
データが問題なく取得できることが確認できたら、次にgrafana画面を設定変更(BMS2のモニターを追加)します。既存BMSのパラメータと区別するため、既存BMSのモニターのパラメータ設定も変更が必要です。
修正完了した統合モニター画面1ページ目

修正完了した統合モニター画面2ページ目

修正完了したBMSモニター画面1ページ目

修正完了したBMSモニター画面2ページ目

⇒前回記事:「車庫屋根ソーラー発電システム52(もう1つの12Vシステム)」
⇒関連記事1:「車載電源システム20(LiFePO4バッテリー大容量化)」
⇒関連記事2:「車庫屋根ソーラー発電システム23(次期蓄電池移行)」
【SmartBMSの設定】
SmartBMSの設定を行います。SmartBMSと併せて買っていた専用のUSB~シリアル変換ケーブル(写真右の黒い箱)でノートパソコンと接続します。

ドライバは汎用的なFDTI USBシリアルドライバです。

LLT POWER ELECTRONIC サイト等から無料ダウンロードしたPC用設定ソフトを起動して、シリアルポートを先の認識デバイスに合わせてCOM5に設定します。

Settingタブで赤枠の箇所を変更しました。READ EEPROM してから、数値を変更して、WRITE EEPROM します。

Settingタブで赤枠の箇所を変更しました。READ EEPROM してから、数値を変更して、WRITE EEPROM します。
・Design Cap:100000mAH ※当初使用していた時(関連記事2)の設定から変更なし
・Cycle Cap:85000mAH ※Design Cap の85%
⇒当初使用していた時(関連記事2)は80%でしたが少し増やしました。
⇒当初使用していた時(関連記事2)は80%でしたが少し増やしました。

このタブは確認するだけ。Calibration は特にしません。デフォルトです。

このタブも確認するだけ。

SmartBMSからの連続読み出しテスト。

専用のUSB~シリアル変換ケーブルを取り外してBluetoothモジュールを取り付けて設定完了です。
【24Vシステムへのバッテリー増設】
上から2段目右に設置。既存バッテリーに並列接続。上から1段目中央の24V用1500Wインバータはメンテナンス冬季休止中です。

変更前構成。

変更後構成。

24Vシステムの負荷構成は変更なし。

12Vシステムの構成も変更なし。

【計測システムの設定変更】
計測システムには、増設したバッテリーのSmartBMSから取得されるパラメータ値のモニターを追加設定します。(grafanaのラベルでは「BMS2」を命名)
RaspberryPI 3 には、このSmartBMSにBluetooth接続するBms-shed2 Exporter プロセスを追加設定します。このプロセスを構成するshスクリプトやpyスクリプトの全内容は過去の記事を参照ください。
変更前構成。

変更後構成。

プロセスに関する設定変更の流れ
・RaspberryPI 3 でbluetoothctl コマンド起動しscanしてSmartBMSにconnectする
・bms-shed2_dbg.pyをbms-shed1_dbg.pyからコピーして、start_http_server(ポート番号)のポート番号を使用していない値に変更
・bms-shed2.shをbms-shed1.shからコピーして、shに記載のbms-shed2_dbg.py引数をSmartBMSのBluetoothアドレスに変更
・RaspberryPI 4 で、prometheus のコンフィグ(prometheus.yml)に、job_nameとしてbms2を追加し、先のポート番号を設定
ーーprometheus.ymlーー
・・・
- job_name: bms2
static_configs:
- targets: ['RaspberryPI 3のIPアドレス:ポート番号']
・・・ーーprometheus.ymlーー
・cronの設定変更(赤字を追加)
--cron設定ーー・・・
01,11,21,31,41,51 * * * * /root/renogylogger1.sh
02,12,22,32,42,52 * * * * /root/renogylogger2.sh
03,13,23,33,43,53 * * * * /root/renogylogger3.sh
06,16,26,36,46,56 * * * * /root/solar-bt-monitor3.sh
08,18,28,38,48,58 * * * * /root/solar-bt-monitor1.sh
08,18,28,38,48,58 * * * * /root/solar-bt-monitor2.sh
09,19,29,39,49,59 * * * * /root/bms-shed1.sh
09,19,29,39,49,59 * * * * /root/bms-shed2.sh
・・・
@reboot /root/solar-bt-monitor3.sh
@reboot /root/solar-bt-monitor2.sh
@reboot /root/solar-bt-monitor1.sh
@reboot /root/bms-shed1.sh
@reboot /root/bms-shed2.sh
・・・
ーーcron設定ーー
・・・
ーーcron設定ーー
ここまで設定して、プロセスが起動したら、設定したポートにhttp接続して動作確認します。このSmartBMSの留意点としては、構築直後Bluetoothモジュールを接続してから一度充電動作をしないと、うまくデータが取得できないようです。
データが問題なく取得できることが確認できたら、次にgrafana画面を設定変更(BMS2のモニターを追加)します。既存BMSのパラメータと区別するため、既存BMSのモニターのパラメータ設定も変更が必要です。
修正完了した統合モニター画面1ページ目

修正完了した統合モニター画面2ページ目

修正完了したBMSモニター画面1ページ目

修正完了したBMSモニター画面2ページ目


コメント