昨年の11月から一部パネルの一部分に影ができているのが確認できました。夏には終日問題なかったのですが、今時期でもまだ時間帯によっては影ができる状況なのでパネルを北側にスライド移動することにしました。スライドといっても簡単ではなくラック含めて組み直しが必要になります。車庫に家屋で使用していた古いエアコンを移設する際、車庫屋根のパネル下スペースに室外機を設置予定であることからその前にスライド移動作業をやる必要がありました。
⇒前回記事:「車庫屋根ソーラー発電システム47(電源コード追加引込み)」
⇒関連記事:「車庫屋根ソーラー発電システム44(310Wパネル増設)」

以下昨年11月14日12:43の写真になりますが、奥の310Wのパネルに影がかかっています。最大発電となる時間なので、これではシステムの性能発揮できません。このあと午後日没まで影ができています。

スライド移動後の上面図は以下右側のようになります。空きスペースに日が当たって車庫内温度が上昇するので、BH5レガシイの古いバッテリーを使った小規模な夜間照明用12Vシステムを組み、そのパネル55W×2枚を設置予定です。

スライド前。

その側面図。

スライド後。一日がかりになりました。すでに夕方。

その側面図。

イレクターの金具で手前サードパーティの部品を使ってみましたが、使い始めてから半年も経たないうちに錆びちゃってます。奥のものは純正部品で半年以上使っていますが錆びていません。錆びている部品はボルトが回せなくなる前に撤去しました。サードパーティは2度と買いません。

撤去した部分は、側面図に記載の通り既設の電話線等がパネルに干渉しないよう線を持ち上げる役割になるのですが、錆びにくい部品を使ったシンプルな構造に変更して構築し直しました。
・ステンレスL型金具(MYST No.5220)678円(税別) ※+1個ありもので計x2 スーパービバホーム
・ステンレスUボルト M8x37x48((株)大里 23-211)228円(税別)×2 スーパービバホーム
・ステンレスボルトM8、20mm長 ×2 ※ありもの
・ステンレスナットM8、ワッシャM8、座金M8 各×6 ※ありもの
・イレクターパイプ120cm ※再利用

今日は朝から天気がよくちょうどお昼に満充電となりました。

2023年4月11日(火)快晴
本日は昼前に満充電、昼過ぎから25度を越えて熱くなってきたのでエアコンを夕方まで稼働しました。時々パルス状に消費電力が高いのはケトルでコーヒー湯沸かししています。夜間のパルスはおそらく冷蔵庫の霜取り動作です。昼から夕方にかけてエアコンの消費特性がよくわかります。夕方は結露飛ばし機能の動作で暖房運転と同じ状況です。

過去2日分表示。

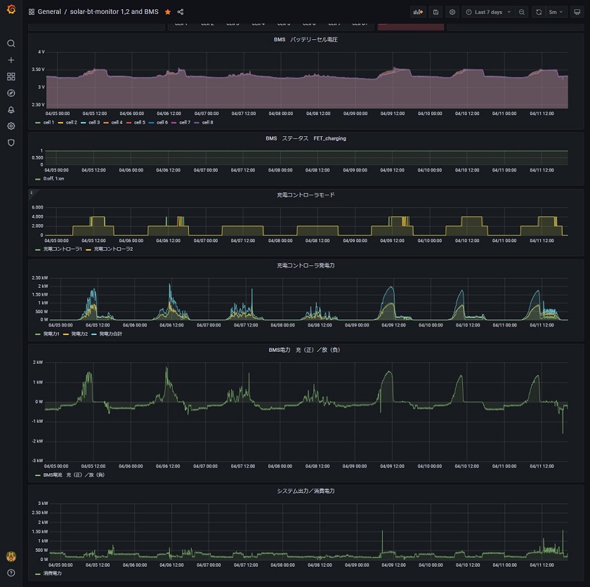
過去7日分表示。4日前までは日照りがあまりよくなかったです。

⇒前回記事:「車庫屋根ソーラー発電システム47(電源コード追加引込み)」
⇒関連記事:「車庫屋根ソーラー発電システム44(310Wパネル増設)」

以下昨年11月14日12:43の写真になりますが、奥の310Wのパネルに影がかかっています。最大発電となる時間なので、これではシステムの性能発揮できません。このあと午後日没まで影ができています。

スライド移動後の上面図は以下右側のようになります。空きスペースに日が当たって車庫内温度が上昇するので、BH5レガシイの古いバッテリーを使った小規模な夜間照明用12Vシステムを組み、そのパネル55W×2枚を設置予定です。

スライド前。

その側面図。

スライド後。一日がかりになりました。すでに夕方。

その側面図。

イレクターの金具で手前サードパーティの部品を使ってみましたが、使い始めてから半年も経たないうちに錆びちゃってます。奥のものは純正部品で半年以上使っていますが錆びていません。錆びている部品はボルトが回せなくなる前に撤去しました。サードパーティは2度と買いません。

撤去した部分は、側面図に記載の通り既設の電話線等がパネルに干渉しないよう線を持ち上げる役割になるのですが、錆びにくい部品を使ったシンプルな構造に変更して構築し直しました。
・ステンレスL型金具(MYST No.5220)678円(税別) ※+1個ありもので計x2 スーパービバホーム
・ステンレスUボルト M8x37x48((株)大里 23-211)228円(税別)×2 スーパービバホーム
・ステンレスボルトM8、20mm長 ×2 ※ありもの
・ステンレスナットM8、ワッシャM8、座金M8 各×6 ※ありもの
・イレクターパイプ120cm ※再利用

今日は朝から天気がよくちょうどお昼に満充電となりました。

2023年4月11日(火)快晴
本日は昼前に満充電、昼過ぎから25度を越えて熱くなってきたのでエアコンを夕方まで稼働しました。時々パルス状に消費電力が高いのはケトルでコーヒー湯沸かししています。夜間のパルスはおそらく冷蔵庫の霜取り動作です。昼から夕方にかけてエアコンの消費特性がよくわかります。夕方は結露飛ばし機能の動作で暖房運転と同じ状況です。

過去2日分表示。

過去7日分表示。4日前までは日照りがあまりよくなかったです。


コメント